
KarIoTEnd to End Smart Water Management Solution for Residential, High Rise Apartment, Town Houses, and Villas.

Intelligent control of water pumps, motors, and valves by smart scheduling and remote operation. Activated only when necessary, reducing wear and tear, and prolonging lifespan.

Pump Controller with Automatic Dry Run Shut Off.
Record water consumption real-time at storage sumps.

Intelligently managing and streamlining the procurement and delivery of water tankers and ensuring the effective distribution of water.
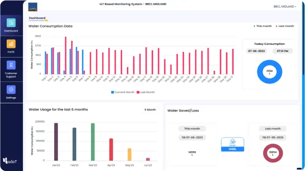
Continuously monitor water levels in overhead tanks, sumps, and borewells, providing instant updates on water consumption and availability.


Automatic Tanker Lorry Management Monitors, Manages & automates processes involved in loading & unloading tanker water.
Continuous assessment and measurement of various quality parameters to determine the suitability and to ensure a safe reliable water supply.


Precise tracking and measurement of critical parameters, including chlorine, pH, TDS, BOD, COD, and TSS. Consistent and unmatched efficiency in water treatment plant STP/WTP operations.
Maintenance Cost Reduction
Predictive maintenance via smart water solutions slashes costs by up to 12%.
Data-Driven Decision-Making
Real-time insights from smart water solutions enable cost-effective water distribution.
Energy Savings
Lower water use equals reduced energy costs, often 30% of a utility's budget.
Remote Monitoring and Control
Remote control saves time and labor, simplifying water management.


Efficiently managing energy consumption by precisely scheduling lighting systems ON/OFF and automated control in shared areas like hallways, entrances, and communal spaces.
A centralized platform with the capability to analyze, visualize consumption patterns, generate bills, efficiently monitor, and track anomalies thereby minimizing manual efforts.




KarIoTSmart Water Solution
Manage valves, check water levels, and schedule ON/OFF actions remotely and automatically.
Precise, fair, and automated billing system based on the individual resident's water consumption.
Simplify the billing process with automated invoicing, payment options, and reduce administrative tasks.
Monitor, manage, and automate processes involved in procuring and receiving tanker water.
Monitoring the status of inflow and outflow, analyzing equipment functionality, and energy audits.
Measure pH, TDS, Chlorine, etc., content in water and trigger instant alerts for anomalies.
KarIoTmaintains a stronger & healthy relationship with our prospective clients that drive growth and sustainability. We ensure that our products ease water management and perform well in their environment.
Get detailed information about the challenges we faced, innovation & solutions provided by our IoT team. We possess relevant experience in different fields and have completed multiple industrial, residential & commercial projects successfully.
Government
A Robust Dashboard/system Enabling Real-Time, Monitoring of the entire habitat.KarIoTis able to provide smart, portable and cost-effective solutions to the panchayat without a huge investment.
Industrial
HECS provides state-of-the-art and turnkey solutions in STP and has executed over 500 water and wastewater plants in industrial sectors in India and overseas
Commercial
Ganesh Towers is a shopping mall with showrooms,retail shops and restaurants.It acts as the business center and an hub for commercial rental spaces
KarIoTIndustrial
Gee Gee kay is one of the leading manufacturers, distributors, and suppliers of the industrial chemicals in the country.
KarIoT helps you build the reputation it deserves. Whether you’re a
seasoned designer
We are on a mission to change the world! To accomplish this audacious vision, we are open to investments with great people. We are on a mission to change the world! To accomplish.
KarIoT, a top 7 startup in Tamil Nadu, is revolutionizing water distribution under AMRUT 2.0. With 20 units installed and 518 more underway with CMWSSB, we’re making Chennai a model of smart water management.
KarIoT, a top 7 startup in Tamil Nadu, is revolutionizing water distribution under AMRUT 2.0. With 20 units installed and 518 more underway with CMWSSB, we’re making Chennai a model of smart water management.
Water is the biggest humanitarian crisis in the history of independent India
Thank you for contacting us. Our representative will reach you shortly.